Telemetry

Metrics API


Every Supabase project exposes a Prometheus-compatible Metrics API endpoint that surfaces ~200 Postgres performance and health series. You can scrape it into any observability stack to power custom dashboards, alerting rules, or long-term retention that goes beyond what Supabase Studio provides out of the box.

What you can do with the Metrics API

  • Stream database CPU, IO, WAL, connection, and query stats into Prometheus-compatible systems.
  • Combine Supabase metrics with application signals in Grafana, Datadog, or any other observability vendor.
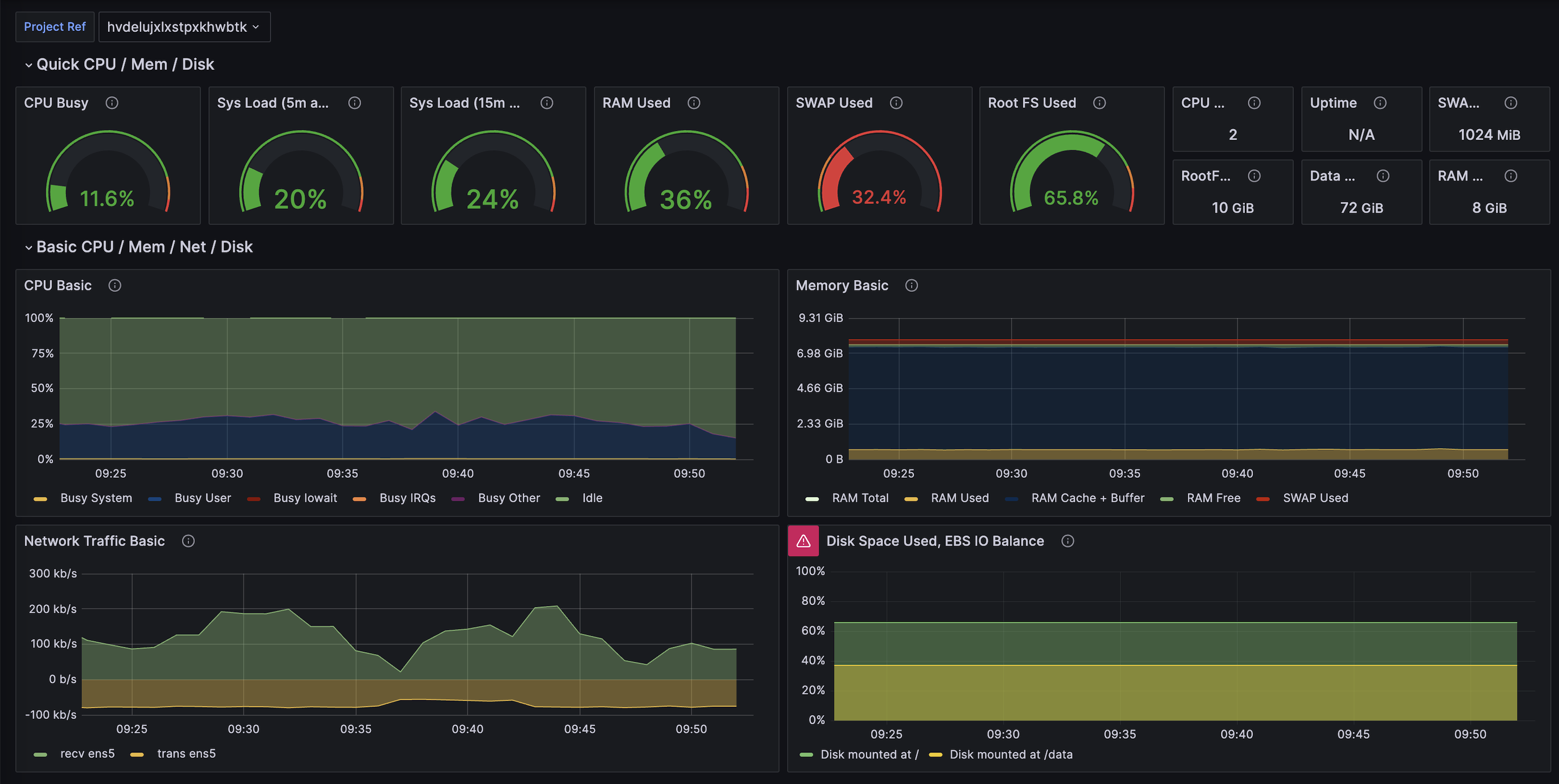
  • Reuse our supabase-grafana dashboard JSON to bootstrap over 200 ready-made charts.
  • Build your own alerting policies (right-sizing, saturation detection, index regression, and more).

Choose your monitoring stack

Pick the workflow that best matches your tooling. Cards link to Supabase-authored guides or vendor integration docs, and some include a “Community” pill when there’s an accompanying vendor reference.

Supabase Grafana dashboard showcasing database metrics

Additional resources